logo
EMS-ESP
Grafana
Initializing search
    emsesp/EMS-ESP32
    • Home
    • Devices
    • Integrations
    • Modbus
    • Help
    • Developers
    emsesp/EMS-ESP32
    • Home
      • About
      • Installing
      • Configuring
      • WebUI
      • MQTT
      • Commands
      • Console
      • Special Functions
      • Supported EMS Devices
      • EMS Devices and Entities
      • EMS Telegrams
      • Integrations
      • Help and Support
      • For Developers
      • Supported EMS Devices
      • Boilers
      • Thermostats
      • Controllers Modules
      • Heat Pumps
      • Alert Modules
      • Connect Modules
      • Extension Modules
      • Gateway Modules
      • Mixer Modules
      • Solar Modules
      • Switch Modules
      • Integrations
      • Home Assistant
      • IOBroker
      • Domoticz
      • openHAB
      • Loxone
      • Grafana
      • Modbus
      • Modbus
      • Settings
      • Entity Registers
      • Register Blocks
      • Server IDs
      • System Server
      • Help and Support
      • Troubleshooting
      • FAQ
      • Tips & Tricks
      • For Developers
      • Adding Languages
      • Contributing
      • The EMS protocol
      • EMS Library
      • Building an EMS circuit
      • Version Release History

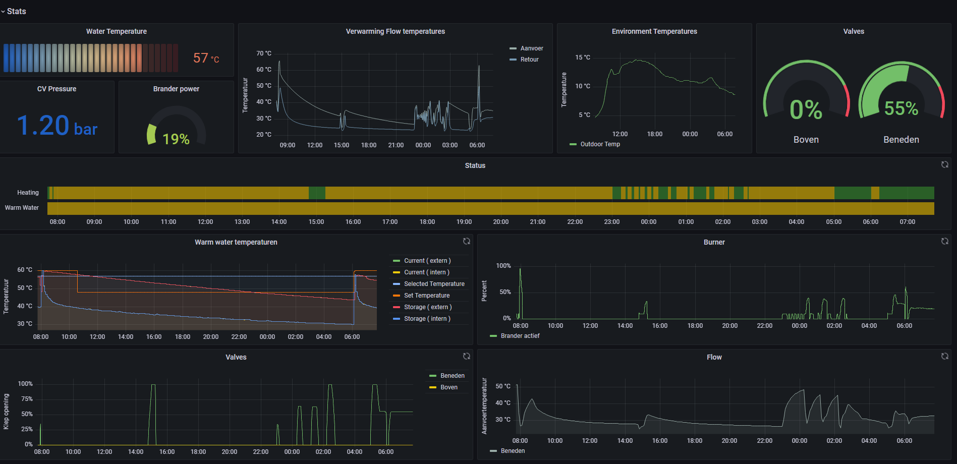
    Grafana

    logo

    @samvdb has published a Grafana dashboard at https://grafana.com/grafana/dashboards/15940-ems-esp

    dashboard

    2025-12-20 2025-12-20
    Copyright © 2025 emsesp.org